Voltar às integrações

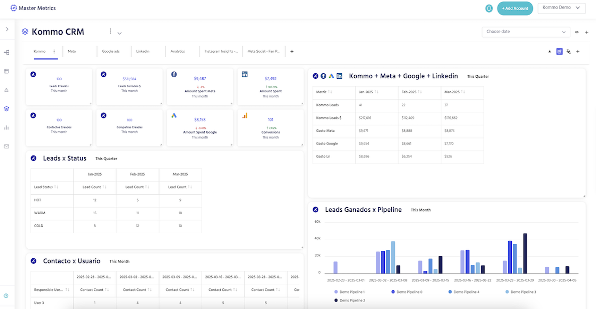
Acesse todos os seus dados da Kommo para criar relatórios personalizados: métricas de leads, contatos e empresas, juntamente com todos os seus dados de marketing.

Integração do Master Metrics

Ao integrar o Master Metrics com a Kommo, você pode turbinar seus relatórios com insights reais. Obtenha todas as suas métricas de CRM — leads, contatos, empresas — e combine-as com o desempenho dos seus anúncios do Google, Meta, LinkedIn, TikTok, GA4 e muito mais!

Veja o que você ganha com Master Metrics + Kommo:

  • Integração de dados centralizada: unifique seus dados de CRM e marketing
  • Paineis personalizáveis: adapte suas visualizações ao que é mais importante
  • Relatórios e compartilhamento automatizados: gere e envie relatórios sem esforço
  • Métricas calculadas: taxas de conversão, desempenho dos representantes, insights do pipeline

❤️Por que os usuários da Kommo amam o Master Metrics?

Os usuários da Kommo amam o Master Metrics porque ele conecta os pontos entre vendas e marketing. Compare facilmente o desempenho entre o Meta e o Google Ads, calcule as taxas de conversão por representante ou etapa e acompanhe quais campanhas realmente geram leads qualificados — tudo em um único painel!

❤️Por que os usuários do Master Metrics amam a Kommo?

Os usuários do Master Metrics apreciam a simplicidade e a eficiência da Kommo na comunicação de vendas. A Kommo os ajuda a organizar, gerenciar e fechar mais leads — e, com a integração, agora eles podem alinhar seus insights de CRM com os resultados de anúncios para uma visão geral completa do funil de vendas.

Por que a Kommo e o Master Metrics funcionam melhor juntos?🤜🤛

Juntos, a Kommo e o Master Metrics ajudam você a descobrir respostas para perguntas críticas como:

  • Quantos leads são criados por representante de vendas a cada mês?
  • Qual campanha publicitária gera mais leads qualificados?
  • Qual é a taxa de conversão por origem ou etapa do pipeline?
  • Quem é o seu representante com melhor desempenho em conversões e fechamentos?

Esses não são apenas números — são ferramentas de crescimento empresarial.

💡Maneiras legais de usar o Master Metrics com a Kommo

  • Acompanhe a geração e a conversão de leads por canal de marketing
  • Crie paineis inteligentes para cada departamento
  • Defina alertas para alterações no desempenho da campanha
  • Automatize relatórios mensais para sua equipe ou clientes (PDF ou link compartilhado)
  • Use métricas personalizadas para descobrir o que realmente impulsiona as vendas

Como conectar o Master Metrics🔌

  1. Crie uma conta em mastermetrics.com
  2. No seu painel, acesse Fontes de Dados
  3. Conecte sua conta Kommo
  4. Comece a criar seus próprios paineis ou use modelos prontos
  5. Faça análises e aja com base em seus dados com confiança!

⚒️O que você precisa?

  • Uma conta Master Metrics
  • Uma conta Kommo
  • Alguns minutos para conectar e explorar seus dados!